Skip to main content

Build with dbt Copilot betaenterprise

Use dbt Copilot to build visual models in the Visual Editor with natural language prompts.

Available in beta

dbt Copilot for Visual Editor is available in beta for dbt Cloud Enterprise accounts. To join the beta, reach out to your account team to begin this process.

dbt Copilot seamlessly integrates with the Visual Editor, a drag-and-drop experience that helps you with build your visual models using natural language prompts. Before you begin, make sure you can access the Visual Editor.

To begin building models with natural language prompts in the Visual Editor:

  1. Click on the dbt Copilot icon in Visual Editor menu.
  2. In the dbt Copilot prompt box, enter your prompt in natural language for dbt Copilot to build the model(s) you want. You can also reference existing models using the @ symbol. For example, to build a model that calculates the total price of orders, you can enter @orders in the prompt and it'll pull in and reference the orders model.
  3. Click Generate and dbt Copilot generates a summary of the model(s) you want to build.
    • To start over, click on the + icon. To close the prompt box, click X.
    Enter a prompt in the dbt Copilot prompt box to build models using natural languageEnter a prompt in the dbt Copilot prompt box to build models using natural language
  4. Click Apply to generate the model(s) in the Visual Editor.
  5. dbt Copilot displays a visual "diff" view to help you compare the proposed changes with your existing code. Review the diff view in the canvas to see the generated operators built by dbt Copilot:
    • White: Located in the top of the canvas and means existing set up or blank canvas that will be removed or replaced by the suggested changes.
    • Green: Located in the bottom of the canvas and means new code that will be added if you accept the suggestion.
    Visual diff view of proposed changesVisual diff view of proposed changes
  6. Reject or accept the suggestions
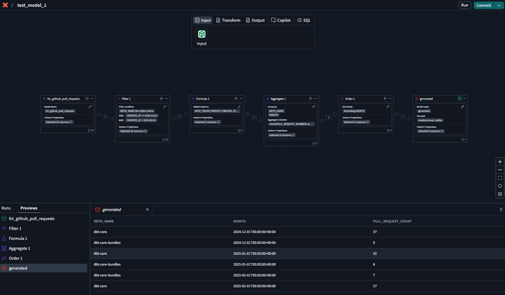
  7. In the generated operator box, click the play icon to preview the data
  8. Confirm the results or continue building your model.
    Use the generated operator with play icon to preview the dataUse the generated operator with play icon to preview the data
  9. To edit the generated model, open dbt Copilot prompt box and type your edits.
  10. Click Submit and dbt Copilot will generate the revised model. Repeat steps 5-8 until you're happy with the model.
0